

Analizler
Sistem içinde tüm modüller için çok boyutlu analizler tanımlanabilir. Veri kaynağı olarak Tablo, View, Stored Procedure ve OLAP küplerini kullanabilir. Tanımlanan analizler Analiz kullanım penceresinde de tekrar görünüm değişikliği yapılarak farklı bir isimde farklı bir rapor olarak kaydedilebilir. Tablo görünümünün yanında grafik olarak görüntülenebilir. Görüntülenen Analiz Pdf, Excel, Html, Text gibi çeşitli formatlarda kaydedilebilir.
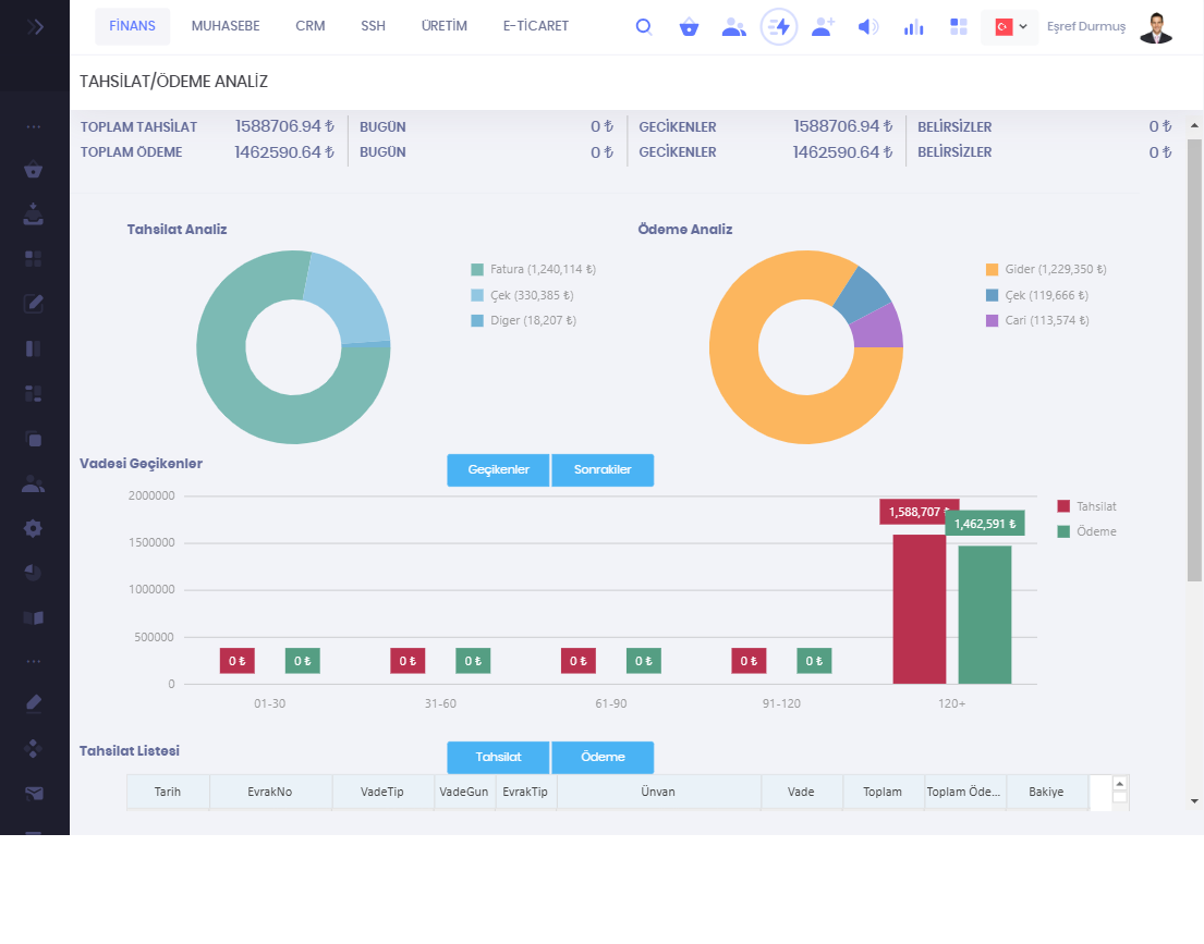
Bu Analizlerin yanında Ana pencerede sağ üstte bulunan analiz butonu vasıtasıyla aşağıdaki analizler alınabilir.
Nakit Akış
Satış Analiz
Alım / Gider Analiz
Tahsilat / Ödeme Analiz
Bazı Ekran Görüntüleri
Nakit Analiz

Satış Analiz
